Your AI. Tested. Monitored. Compliant.
confora labs helps regulated industries test, monitor, and govern their AI systems, so you can deploy with confidence, not anxiety.
What We Do
Test.
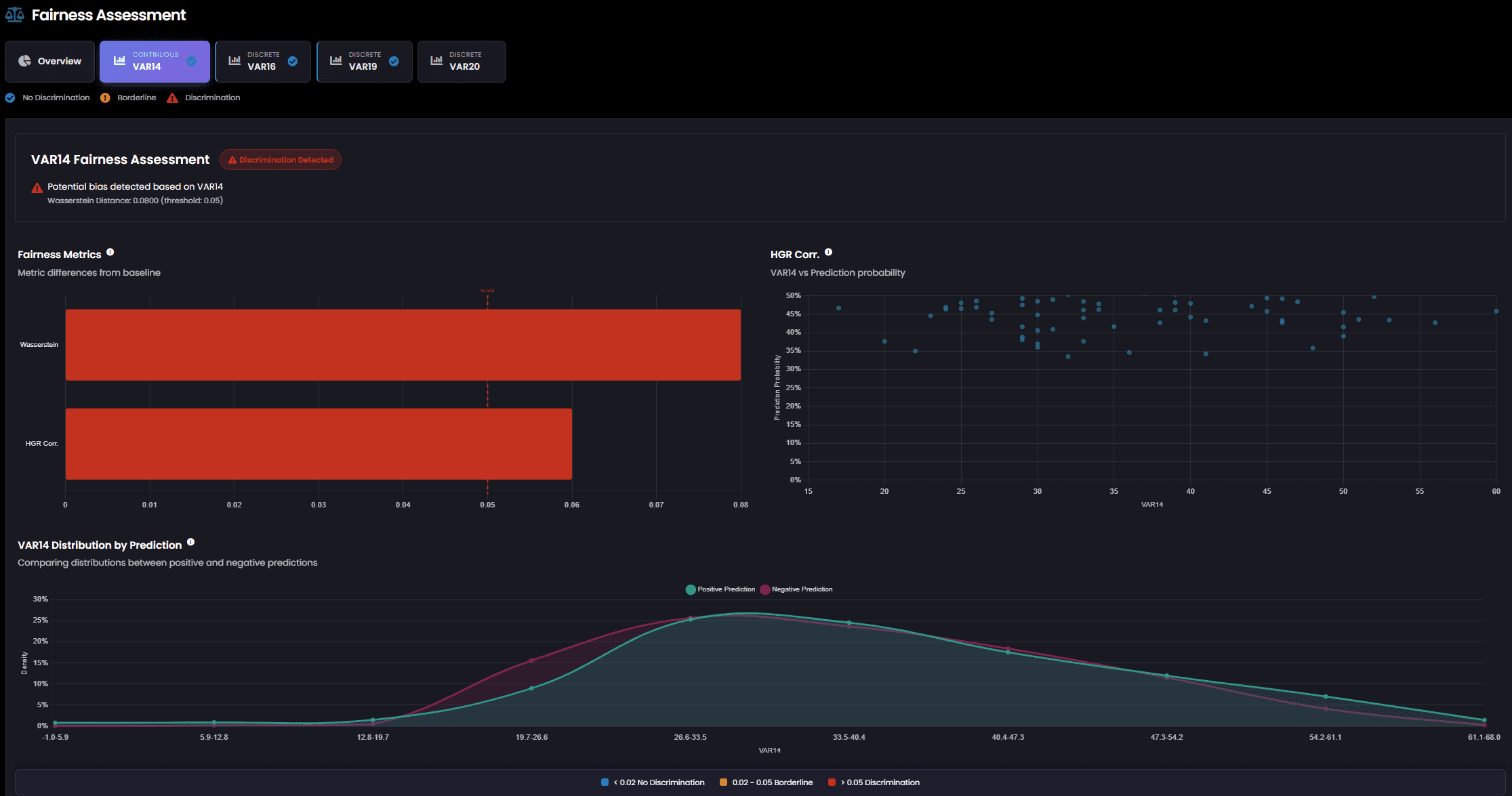
Stress-test your models across robustness, fairness and many more — for traditional ML and GenAI.
Monitor.
Continuous monitoring with alerts when metrics drift, performance degrades, or fairness thresholds are breached.
Govern.
Role-based access, threshold governance, and full audit trails for your AI systems.
Report.
One-click, audit-ready reports and EU AI Act classification traces.
Explain.
Understand why your model decides what it decides. Transparent, auditable explanations for regulators and stakeholders.
Integrate.
On-prem or SaaS, hosted on German servers. Connect any API endpoint — up and running in minutes, not months.









Contributing to DIN/CEN-CENELEC standardization for trustworthy AI. Part of the AI Verify Foundation. Research-backed by Goethe University Frankfurt.
Meet Confora Insight
Stress-test across fairness, robustness, and more. Continuous monitoring. Audit-ready reports in seconds.




Let's talk about your AI.
Whether you're preparing for the EU AI Act, setting up monitoring, or just want to understand where your AI stands: let's talk!
Book a Demo


